Supply chain and e-commerce enablement startup, Omniful, has today emerged from stealth with $5.85 million seed funding led by VentureSouq, with participation from 500 Global, DASH Ventures, Jahez Group, SEEDRA Ventures, Bunat Ventures, Hala Ventures, RZM Investments and several family offices including Al Rasheed, Siraj Holding, Al Bawardi, Al Nafea.
The UAE and Kingdom of Saudi Arabia (KSA)-based startup has built systems for ordering, warehouse management, and transport management, enabling merchants to tap hyperlocal and omnichannel commerce, manage their orders efficiently and inventory in real-time. It also equips third-party logistics providers (3PLs) to manage their workflows efficiently.
Omniful co-founder and CEO, Mostafa Abolnasr, told TechCrunch that the pain points for most merchants, including aligning different sales channels, managing inventory flows, stock accuracy, and picking and fulfillment time, inspired him and Alankrit Nishad, both of whom have extensive experience in e-commerce, to get started. Besides, Abolnsar says, market research shows that legacy software failed to meet customer needs, were hard to scale and pricey, and took time to deploy.
“We started out with a vision to rebuild the technologies that are currently used, and will be used in the future for supply chain, hyperlocal omni-channel retail, and e-commerce operations. This required us to rethink basically every feature on a first principle basis, absolutely focused on four pillars: speed, accuracy, scale and efficiency,” said Abolnasr, adding that they were also keen on reaching small merchants.
“We look at it from an impact and pain point release perspective.”
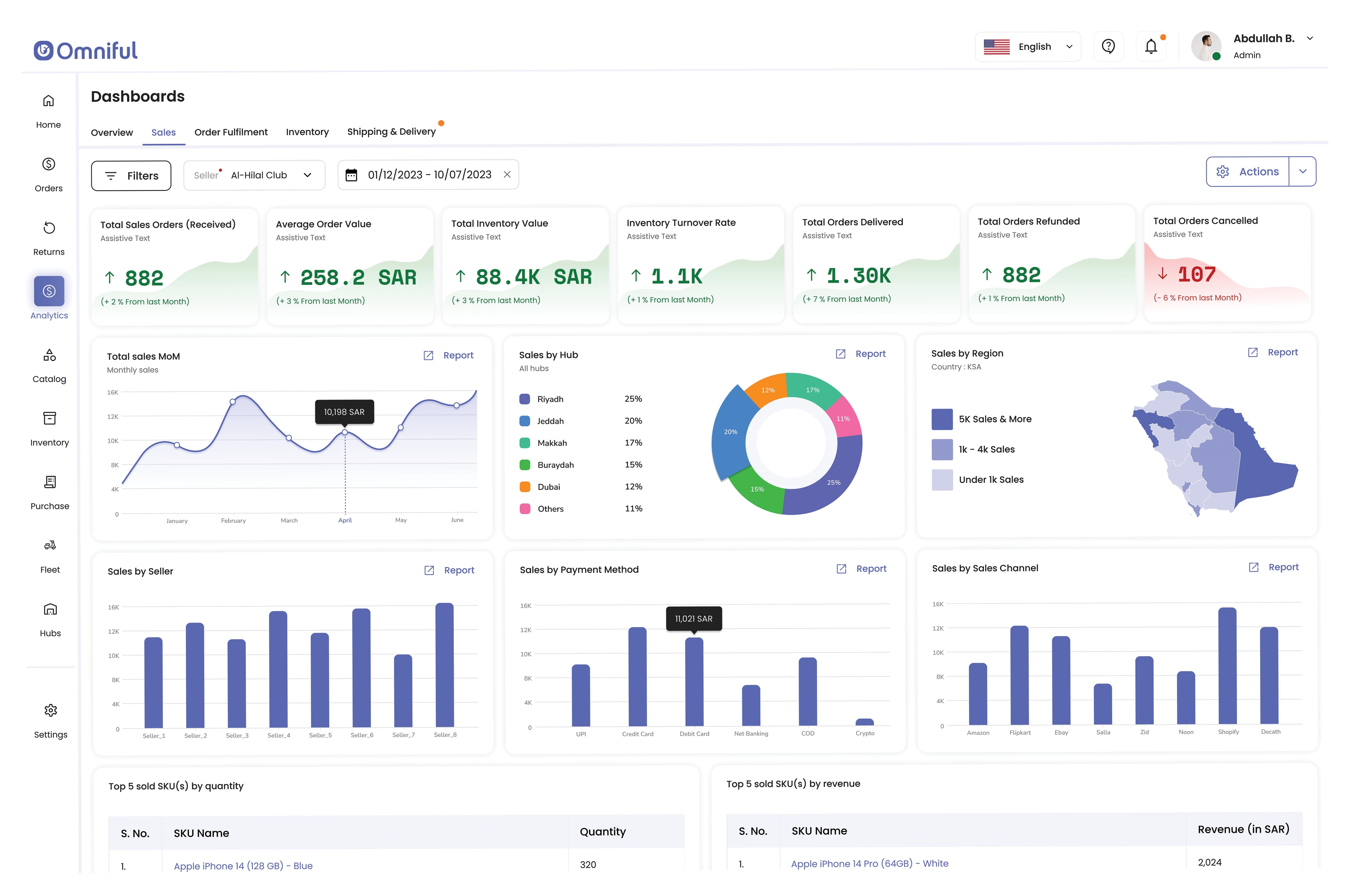
Omniful is equipping merchants and third-party logistics providers with a solution that includes tools for insights. Image Credits: Omniful
Big enterprises and small merchants using its tech gain the capability to leverage different sales channels to reduce their workforce costs per store, and fulfillment time by up to 40% and 70%, respectively.
The earliest customers of Omniful’s globalized product include some of the biggest retailers and third-party logistics providers in several markets including KSA and the UAE.
Abolnasr said their tech can handle up to a minimum of 3 million orders per day per client making it suitable for customers pursuing growth. This also sets stage for its growth plans that includes expanding its customer base in other parts of the world, including Africa and India, where it has a research and development center.
“We see Omniful as having uniquely far-reaching applications, giving it lots of space to run. Here in MENA [Middle East and North Africa], the concept of trading is embedded in our history. This region has an established tradition of great retail franchises, which Omniful can help to enhance, making them more competitive in an increasingly dynamic environment,” said Tammer Qaddumi, general partner at VentureSouq.
“Omniful is universal, adaptable and global, having already found use cases across multiple large markets. We genuinely see Omniful as a borderless solution that can become essential to any domestic business and also play a role in unifying processes for cross-border operations.”


